02-全栈项目搭建-React
参考资料:
- 全栈项目-前端代码工程:https://github.com/janycode/react-news-manage-system-demo
- 全栈项目-后端模拟数据:https://rtool.cn/jsonserver/docs/introduction
技术栈:
前端:React19 + Antd6
后端:json-server 模拟后端数据
功能:基于 React 实现的 CMS 文章发布系统、包含一整套用户管理、权限管理、登录校验、审核管理、发布管理等功能,项目搭建快速起步架子。
一页效果:
项目搭建
实现步骤:https://github.com/janycode/react-news-manage-system-demo/commits/main/
npx create-react-app myapp创建项目修改 index.js 去掉严格模式,reportWebVitals
修改 App.js 为自己的 App
安装
sass支持 .scss 样式文件(局部样式 xxx.module.scss)配置反向代理,安装
http-proxy-middleware,然后在 src 下创建 setupProxy.js,拷贝配置并修改安装
axios验证 反向代理,如使用猫眼电影的接口验证提前画路由架构图,路径对应组件,下载
react-router-dom@6根据情况选择 v5还是v6 版本,推荐 v6 更易配置,配置路由、创建空组件
引入
antd针对PC端的框架,v5+版本已经不需要引入样式文件了配置
Layout组件,规划首页结构根据需求使用 Layout,包含自定义的 SideMenu、TopHeader、Content中的路由切换等自定义的 TopHeader 组件中引入 antd 的 头像、下拉框 组件
安装
json-server模拟数据请求 等同于 后端准备数据(JSON 字符串可转为 Java 实体类 或 sql 建表语句,再生成后端三层结构代码——参考其他我的博文即可生成)json-server –watch .\db\test.json –port 5000
新版 json-server 中的连表查询的 外键字段 只能为字符串,否则影响 连表查询 功能
完善 侧边栏 Sidebar 功能
- 添加json假数据模拟后端返回数据,菜单图标映射递归赋值同时剔除DOM无用字段
- 首页菜单是默认进入,且没有二级,剔除首页的children
- 添加侧边栏全局滚动条样式、Logo和标题显示样式
- 侧边栏高亮处理、默认和点击展开处理、重定向到首页时首页高亮处理
权限控制的数据流程图

业务实现
完善角色列表页功能:完善Table组 件展示、删除弹窗和删除数据、编辑弹窗Tree树形结构、属性结构勾选和编辑数据生效后端
完善用户列表页功能:Form子组件封装复用与新增和编辑、数据的增删改查、表头筛选支持、国家化i18n配置
完善登陆退出的功能:登陆功能、粒子背景效果、用户信息结构、用户登陆菜单权限、用户列表数据权限、跳转等
引入粒子效果,安装
yarn add @tsparticles/react @tsparticles/slim,按照文档demo使用即可,适配 react19 和 antd6 的粒子效果:https://github.com/tsparticles/react/#readme
particles 粒子库官网(更换其他特效):https://particles.js.org/
完善路由权限的功能:动态路由渲染、本地路由映射与路由权限校验、安装
nprogress库用于侧边栏路由加载展示进度条、封装 axios 基地址完善撰写新闻页功能:优化 Form表单中异步请求后设置默认值问题、安装react-draft-wysiwyg引入富文本编辑器并封装、引入 Steps 步骤条组件
- 引入富文本编辑器,安装
yarn add react-draft-wysiwyg draft-js draftjs-to-html html-to-draftjs
- 引入富文本编辑器,安装
完善草稿箱页功能:列表、删除、提交审核、预览(Descriptions 描述列表组件)、编辑(回显富文本)、引入时间格式化和时区扩展
- 安装
yarn add moment moment-timezone
- 安装
完善我的新闻页功能:列表、撤销、更新、发布功能 (或者叫审核列表)
完善审核新闻页功能:列表、通过、驳回功能
完善新闻分类页功能:可编辑单元格(4个步骤)、列表、删除
完善发布管理页功能:待发布&已发布&已下线 三个页面复用组件封装、自定义hooks、操作按钮功能、优化内容区域滚动条展示
状态管理
侧边栏折叠功能:引入 redux 实现顶部折叠按钮控制侧边栏折叠,通过 redux 公共状态管理的属性
- 安装
yarn add redux react-redux需重启项目
- 安装
全局 Loading:利用 redux 状态管理控制全局 axios 请求的加载中样式
侧边栏折叠持久化:利用 redux-persist 持久化处理,刷新不改变折叠状态,支持 redux浏览器插件配置
- 安装
yarn add redux-persist
- 安装
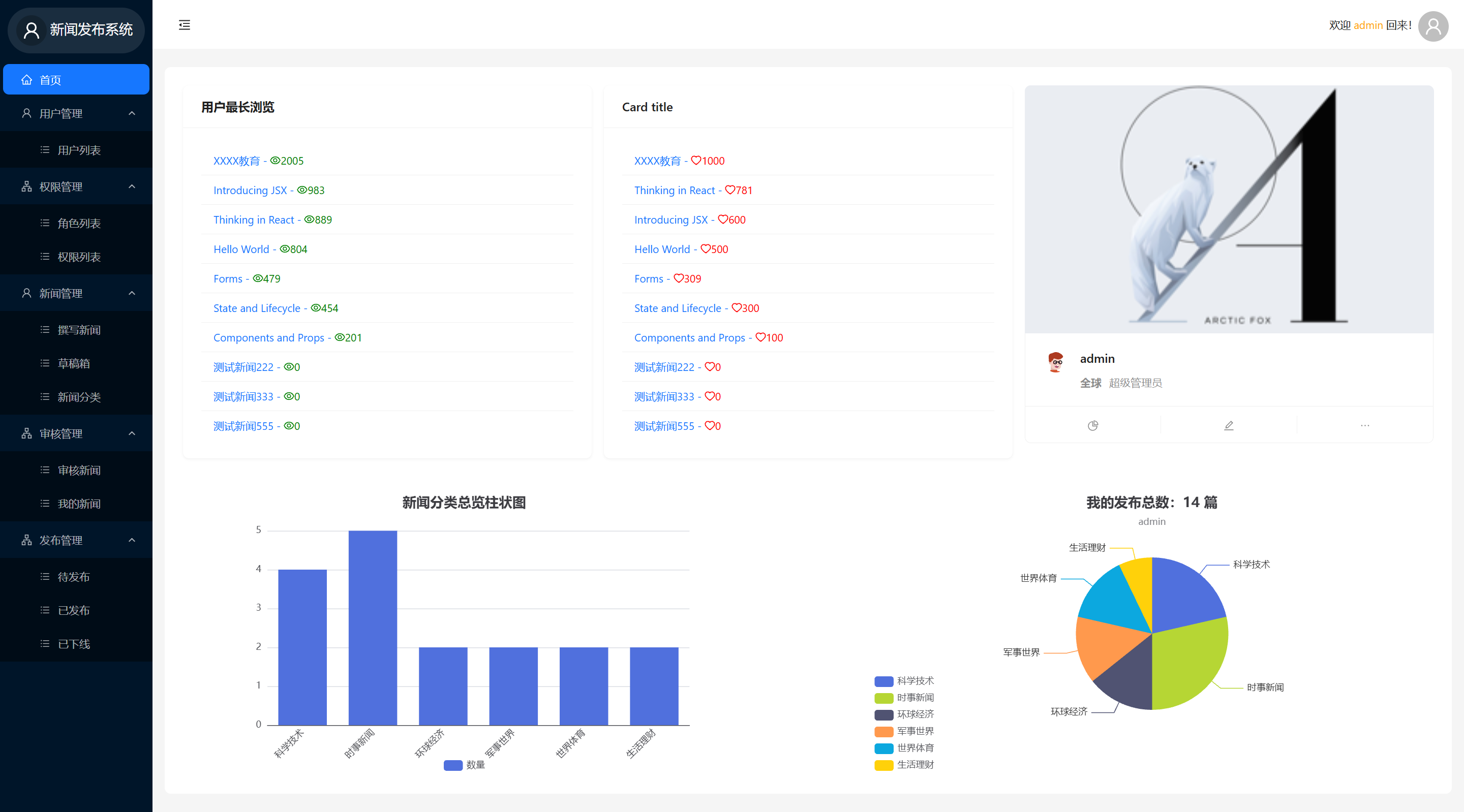
排版和数据图
- 首页栅格布局:Card 组件布局和展示、List 组件、排序处理
- 首页数据可视化:引入 echarts 组件实现可视化柱状图 和 饼状图、引入高性能 JS 处理库 lodash 做运算、处理异步渲染DOM
- 安装
yarn add echarts
- 安装
前台用户端
- 简易用户端列表页和详情页(复用预览页):列表页 Card 组件遍历、数据清洗为二维数组、详情页浏览量和点赞量数据交互
let list = Object.entries(_.groupBy(list, item => item.category.title))按照分类标题分组并转为二维数组 - 更利于遍历
二维数组结构:

展开第一个元素:

